← Grafana Black White Icon Grafana png images Grafana Icon Clear Background Iconext portal →
If you are looking for Download Icon, Cloud, Grafana. Royalty-Free Vector Graphic - Pixabay you've came to the right place. We have 35 Images about Download Icon, Cloud, Grafana. Royalty-Free Vector Graphic - Pixabay like Grafana logo - Social media & Logos Icons, Grafana Social and also Grafana Social. Here you go:
Download Icon, Cloud, Grafana. Royalty-Free Vector Graphic - Pixabay

GitHub - Grafana/icons
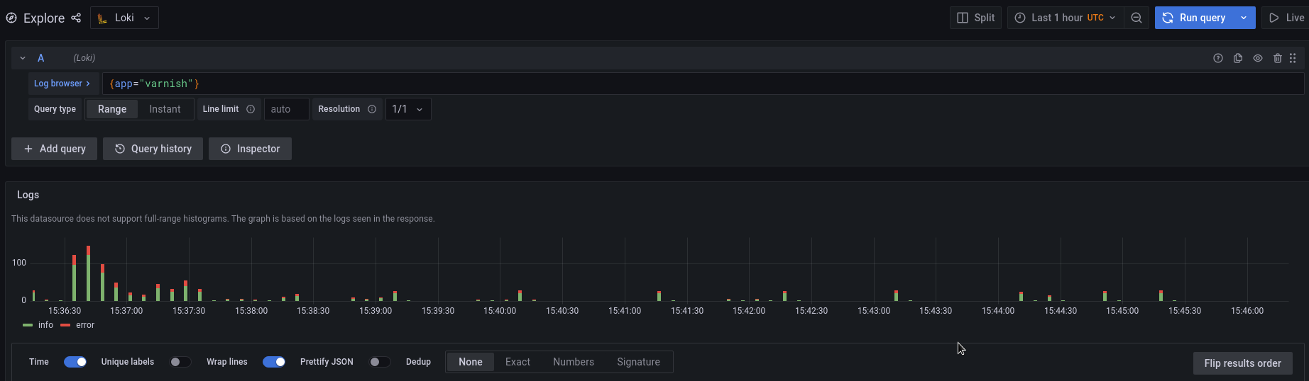
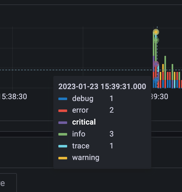
Missing Log Level Labels In Explore - Histogram In Grafana V8.4.0

Grafana: The Open Observability Platform | Grafana Labs

grafana plugins observability
Loki Grafana – Grafana Installation – Lifecoach

An Easy Look At Grafana Architecture

Grafana Logo Icon - Download In Doodle Style

Grafana - LYNQ

3 Grafana Icon Packs - Free In SVG, PNG, ICO - IconScout

Grafana-UI: More 'Dashboard Link' Icons · Issue #26366 · Grafana
grafana
Download Grafana ICON Free | FreePNGImg

Grafana Monocolor SVG Vectors And Icons - SVG Repo
Grafana Logo Png / Grafana Loki Grafana Labs - | Sorensondrawing03

Grafana Dashboard Template

Logs Volume Coloring Not Happening Only For Verbose And Information

3 Grafana Icon Packs - Free In SVG, PNG, ICO - IconScout

Grafana Loki (self-hosted) Monitoring Made Easy | Grafana Labs

Logs Volume Coloring Not Happening Only For Verbose And Information

Grafana Loki OSS | Log Aggregation System

Grafana Canvas - Making Server Status Easy Part 1 - Dashboards

New In Grafana 8.4: How To Use Full-range Log Volume Histograms With

Grafana Icon SVG Vectors And Icons - SVG Repo
Free Grafana Logo Icon - Download In Flat Style

Grafana Logo - Social Media & Logos Icons

Router Monitoring With Grafana | MetricFire
Grafana Logo - LogoDix

grafana logodix prometheus
Format Text On The Grafana Logs Panel · Issue #9679 · Grafana/loki · GitHub

Monitor Kubernetes Pod Logs Instantly With Kubernetes Monitoring In

Log Monitoring And Alerting With Grafana Loki - Blog : Grafana

grafana loki
Grafana | Learn Netdata

Grafana Inspiration - Show Off Your Best Grafana Dashboards : R

The Concise Guide To Grafana Loki For Log Monitoring

How To Successfully Correlate Metrics, Logs, And Traces In Grafana

grafana logs metrics traces
Grafana Dashboards Overview | Grafana Documentation

Grafana Social

3 grafana icon packs. Grafana loki oss. Grafana logodix prometheus