← Logo Grafana Tempo Png Tempo logo png transparent & svg vector Grafana Icon Inblue Grafana exemplar color changed · issue #58554 · grafana/grafana · github →
If you are searching about Alerting: Filter on dashboard variables in panel alert indicator you've visit to the right place. We have 35 Images about Alerting: Filter on dashboard variables in panel alert indicator like Grafana Dashboard viewer and alert - Dashboards - Grafana Labs, Grafana Social and also Panel menu on touch display - Dashboards - Grafana Labs Community Forums. Read more:
Alerting: Filter On Dashboard Variables In Panel Alert Indicator

Use Dashboards | Grafana Documentation

GitHub - FUSAKLA/alertmanager-grafana-dashboard: Dashboard For For
PluginExtensions: Display Icons For Menu Items In The Dashboard Panel

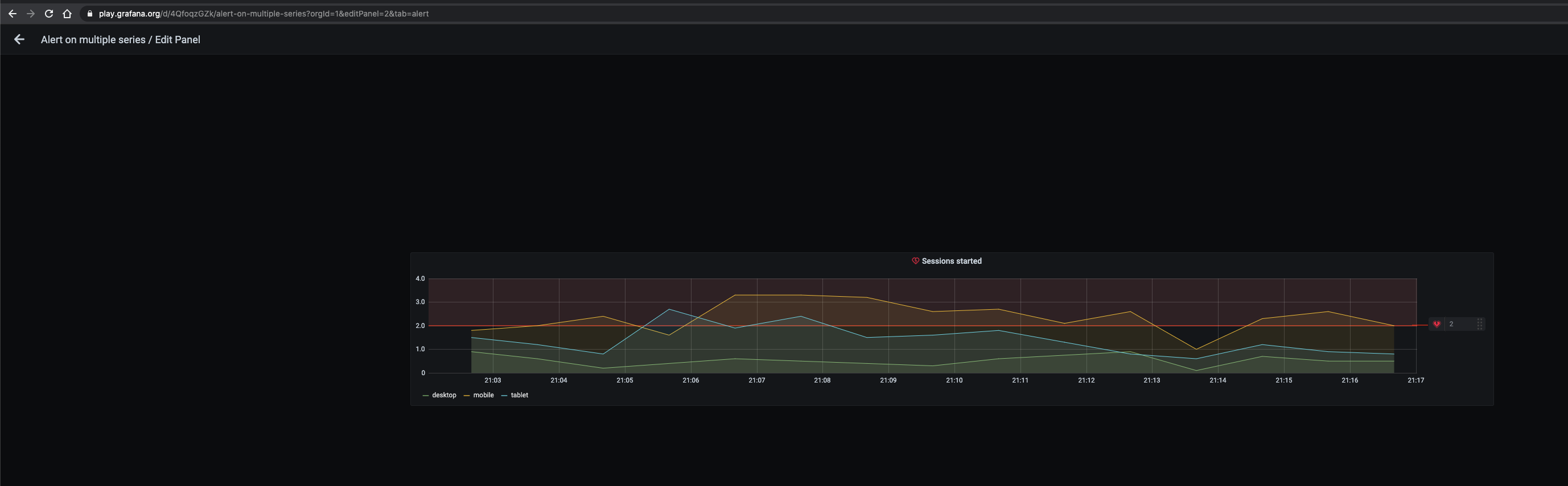
The Grafana Alerting Panel Monitors Data Frequently With Error · Issue

Alert Annotation In Panel - Alerting - Grafana Labs Community Forums

Alerting Tab Missing - Dashboards - Grafana Labs Community Forums

Grafana Social

How To Hide The Alert Heart Icon Before Panel Title? - Dashboards

Legacy Alerts: Alerts Can't Created When Dashboard Import For The First

Remove "help" Icon From Dashboard - Dashboards - Grafana Labs Community

Legacy Alerts: Alerts Can't Created When Dashboard Import For The First

Display Grafana Dashboard In Andoid App Using Dynamic Reqest

Monitor Grafana Alerts For Better Alert Management

Dashboards: Only One Alerts List Panel On Dashboard Shows Alerts Even

Dashboards: Only One Alerts List Panel On Dashboard Shows Alerts Even

Panel Menu On Touch Display - Dashboards - Grafana Labs Community Forums

Display Alert Annotations On Panel When Alert Is Triggered - Alerting

Traffic Lights Plugin For Grafana | Grafana Labs

traffic configuration metrics grafana lights plugin
The Grafana Alerting Panel Monitors Data Frequently With Error · Issue

How To Add The Users In The Dashboard Alert In Grafana 9.1 Version

Grafana Dashboard Viewer And Alert - Dashboards - Grafana Labs

Tags Are Not Saved On Initial Dashboard · Issue #73696 · Grafana

Clicking On The Dashboard In The Dashboard List Does Not Open The

Cannot See In UI To Which Notification Channels/policies An Alert Is
The Alert's Duplicate On The Alert Dashboard - Alerting - Grafana Labs

How To Add The Users In The Dashboard Alert In Grafana 9.1 Version

Alerting UI Visible In Panel Configurations When Alerting Has Been

Annotations / Alerting : Alerting Annotation Does Not Show On The

Dashboard Folder Is Created When An Alert Folder Is Created · Issue
York IE Fuel

Alerting State On Dashboard Is Not Shown When Navigating · Issue #25244

Legacy Alerts: Alerts Can't Created When Dashboard Import For The First

Don't See Default Icons In Grafana Before Update - Installation

Alerting: Show Information About Screenshots In List View Or Create

Dashboard folder is created when an alert folder is created · issue. Clicking on the dashboard in the dashboard list does not open the. How to add the users in the dashboard alert in grafana 9.1 version